25 años de experiencia clínica, ahora escalados con IA.

PsicoHelp.ai
Salud mental corporativa que protege tu rentabilidad.

Primeros auxilios psicológicos para tu equipo vía WhatsApp y un Dashboard predictivo para ti. Cero fricción, adopción real y métricas en tiempo real.

Dashboard de Bienestar Corporativo Psicolab
PsicoHelp.ai

Ecosistema Integral de Bienestar Laboral

Vía WhatsApp — Fricción Cero

Olvídate de aplicaciones que nadie descarga. Implementamos un "Sistema Operativo de Bienestar" que vive donde tus colaboradores ya están: en WhatsApp. Una solución de fricción cero que integra tres módulos clave para la protección de tu capital humano.

01

Diagnóstico Clínico Preciso

El sistema aplica periódicamente baterías de tests psicológicos validados (Escalas de Ansiedad, Depresión y Test de Burnout), detectando indicadores de riesgo psicosocial o conductas autolesivas antes de que se conviertan en crisis.

  • Tests validados internacionalmente
  • Detección temprana de riesgos
  • Alertas automáticas
02

Contención Emocional IA + Derivación Humana

Un Asistente de IA disponible 24/7 brinda primeros auxilios psicológicos y ejercicios de grounding en tiempo real. Si detecta riesgo elevado, activa automáticamente el protocolo de Derivación a Especialista.

  • Disponibilidad 24/7/365
  • Primeros auxilios psicológicos
  • Derivación automática a humanos
03

Prevención vía Psicoeducación Contextual

La IA no solo escucha, sino que educa. Durante la intervención, el sistema selecciona y envía automáticamente videos relevantes de nuestra galería (+150 cápsulas) para brindar herramientas de afrontamiento inmediato.

  • +150 cápsulas audiovisuales
  • Contenido contextualizado
  • Herramientas prácticas
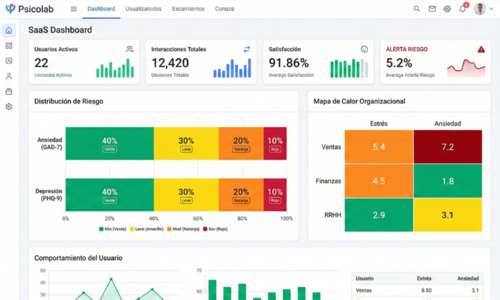
El Radar de RRHH

Dashboard de Clima Emocional

Transformamos la salud mental en métricas de gestión. Accede a un tablero de control con Mapas de Calor que te permiten visualizar el clima emocional por áreas o sedes en tiempo real, siempre garantizando la privacidad mediante la anonimización de datos individuales.

  • Mapas de calor por área/sede
  • Métricas en tiempo real
  • Datos 100% anonimizados
  • Reportes exportables
Solicitar Demo del Dashboard
Dashboard de Clima Emocional - Métricas y Mapa de Calor
Mira cómo funciona

Conoce nuestro Ecosistema en acción

Implementar en mi Empresa Implementación en menos de 48 horas
Atención Humana

Bolsas Corporativas de Atención Psicoterapéutica

La tecnología detecta, pero la terapia cura. Ofrecemos "Bolsas de Sesiones" prepagadas que funcionan como un saldo flexible para tu organización.

Cuando nuestro Ecosistema de IA o tu equipo de RRHH identifican un caso complejo, activamos inmediatamente la atención humana con nuestro staff de psicólogos clínicos expertos en TCC (Terapia Cognitivo Conductual).

Sin costos fijos mensuales: compras un paquete de sesiones
No caducan: úsalas cuando tu equipo las necesite
Intervención en crisis o procesos breves
Psicólogos expertos en TCC
Cotizar Bolsa de Sesiones
Sesión de Psicoterapia Profesional
Contenido Premium

Psico-educación Audiovisual

Video Factory — Contenido de Alto Impacto

Combatimos la fatiga cognitiva con contenido de alto impacto. Accede a una videoteca tipo "streaming" con más de 150 cápsulas presentadas por avatares hiperrealistas, psicólogos expertos y efectos especiales diseñados para retener la atención.

Manejo de conflictos
Superación de la procrastinación
Liderazgo asertivo
Aumento de la productividad
Conflictos familiares
Estrés laboral
Comunicación efectiva
Inteligencia emocional

Producción a Medida

Identificación Total con tu Rubro

Más allá del branding, creamos empatía real. Nuestro servicio de producción recrea situaciones específicas de tu industria: desde operarios en minas y técnicos en torres de alta tensión, hasta personal en puntos de venta.

Al ver sus propios desafíos y entornos reflejados en pantalla, tus colaboradores logran una identificación inmediata, aumentando radicalmente la efectividad del mensaje preventivo.

Producciones Audiovisuales de Psicoeducación
Analytics

Sistema de Monitoreo de Salud Mental

Deja de adivinar cómo está tu equipo y empieza a saberlo. Nuestro sistema actúa como un "Radar Emocional", transformando las interacciones y tests validados en métricas claras.

Visualiza qué áreas, sedes o rangos etarios presentan mayor riesgo de Burnout, ansiedad o estrés. Todo esto con una garantía de anonimato absoluto: protegemos la identidad individual mientras te damos la data macro necesaria para tomar decisiones preventivas.

Ver Demo del Radar
Visualización del Radar Emocional
Experiencias

Charlas, Talleres y Conferencias

Basadas en Evidencia Científica y TCC

Psi. Adela Jara en Conferencia

Psi. Adela Jara Del Águila

Directora y Fundadora

+25 años de experiencia clínica. Pionera en la integración de IA en salud mental en Latinoamérica.

Llevamos la experiencia de Psicolab a tu auditorio o sala de Zoom. Diseñamos espacios de aprendizaje vivencial dirigidos por la Psic. Adela Jara y su equipo senior.

Nuestras intervenciones no son solo motivacionales; están basadas en evidencia científica y herramientas prácticas de la TCC. Desde talleres de manejo de estrés hasta conferencias magistrales sobre liderazgo y salud mental, creamos experiencias que inspiran cambios de conducta inmediatos.

Conferencias Magistrales
Talleres Vivenciales
Webinars Corporativos
Programas In-Company

Confían en Nosotros

Instituciones líderes que transforman con nosotros

¿Listo para transformar el bienestar de tu organización?

Agenda una llamada con nuestro equipo y diseñemos juntos la solución perfecta para tu empresa.

✓ Sin compromiso ✓ Demo personalizada ✓ Propuesta en 24hrs